OpenVair¶
В этой статье
Информация
OpenVair - это Open-source платформа виртуализации для разработки, тестирования и небольших инфраструктур. Она работает по принципу приложения и не требует больших затрат и мощностей для развертывания. Платформа имеет открытый код и легко адаптируется под индивидуальные задачи.
OpenVair. Основные возможности¶
- Виртуальные диски - создание, расширение Виртуальных дисков.Быстрое подключение дисков к виртуальным машинам.
- Виртуальные машины - простой инструмент управления виртуальными машинами: запуск, остановка, настройка, доступ через VNC.
- Виртуальные образы - хранение и управление виртуальными образами, подключение к ВМ, загрузка новых образов.
- Виртуальные сети - создание и настройка виртуальных сетей, управление состоянием.
- Сетевые устройства - поддерживает управление сетевыми мостами и интерфейсами в несколько кликов.
- Системная панель - отслеживания состояния в реальном времени, актуальные данные о производительности системы.
- Хранилища - управление локальными дисками и хранилищами.
Особенности сборки¶
| ID | Имя ПО | ОС | VPS | BM | VGPU | GPU | Мин. ЦПУ (Ядер) | Мин. ОЗУ (ГБ) | Мин. HDD/SDD (ГБ) | Свой домен | Доступно |
|---|---|---|---|---|---|---|---|---|---|---|---|
| 444 | Open vAIR | Ubuntu 22.04 | + | + | + | + | 4 | 8 | 100 | Нет | ЗАКАЗАТЬ |
Информацию по особенностям развертывания данного ПО можно посмотреть по ссылке
Примечание
Если не указано иное, по умолчанию мы устанавливаем последнюю релиз версию программного обеспечения с сайта разработчика или репозиториев операционной системы.
Начало работы после развертывания OpenVair¶
После оплаты заказа на указанную при регистрации электронную почту придет уведомление о готовности сервера к работе. В нем будет указан IP-адрес VPS, а также логин и пароль для подключения. Управление оборудованием клиенты нашей компании осуществляют в панели управления серверами и API — Invapi.
Данные для авторизации, которые можно найти или во вкладке Конфигурация >> Теги панели управления сервером или в присланном e-mail:
- Ссылка для доступа к панели управления OpenVair с веб-интерфейсом: в теге webpanel;
- Логин:
root- для управления сервером; - Пароль для управления сервером и для авторизации в веб-интерфейсе OpenVair: приходит в письме на вашу электронную почту при готовности сервера к работе после развертывания ПО.
Для авторизации в веб- интерфейсе перейдите по ссылке вида - `https://opvr

В открывшемся окне введите:
- Логин -
admin - Пароль - пароль
После заполнения всех полей нажмите кнопку Войти
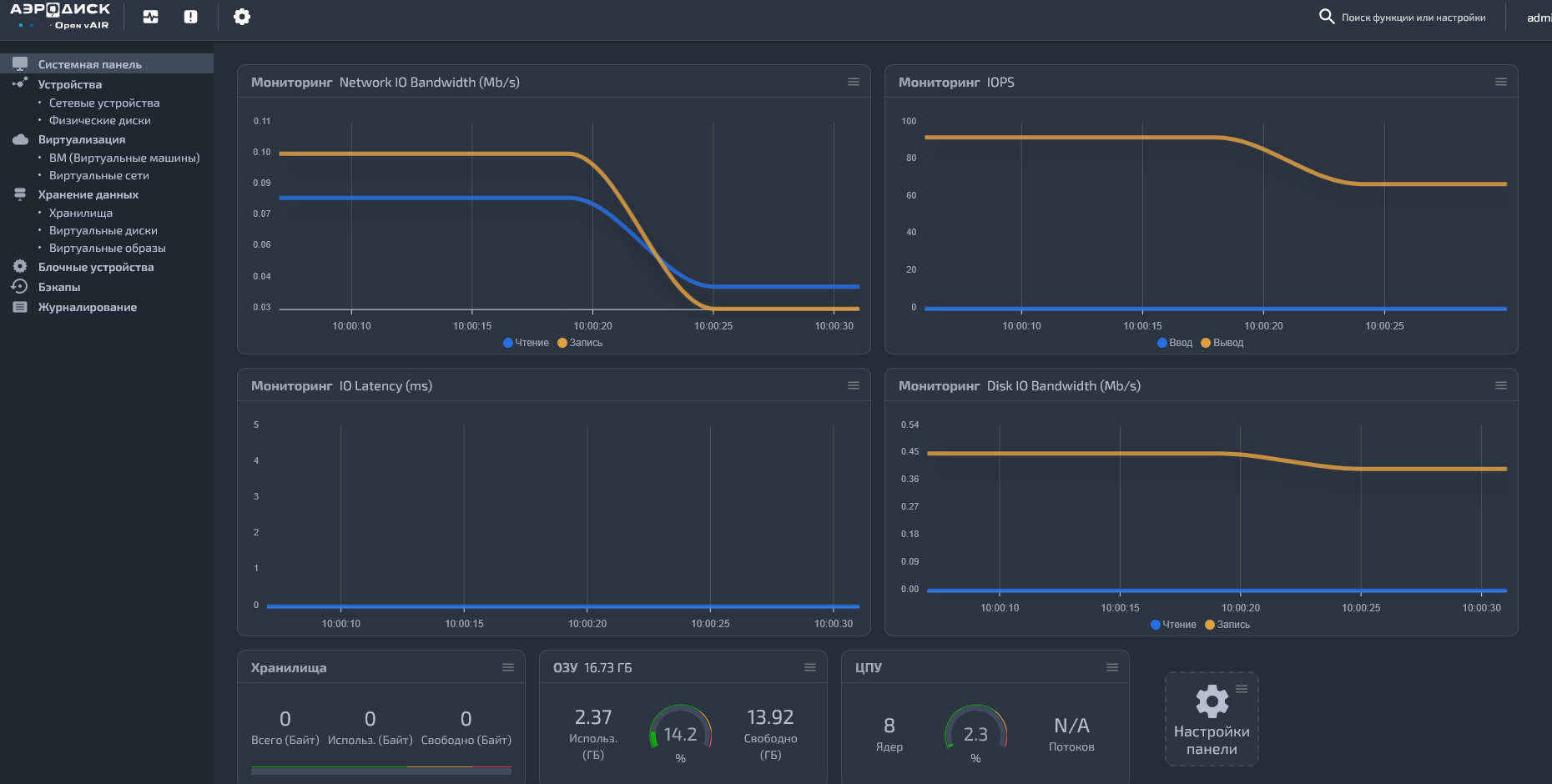
Стартовый экран OpenVair "Системная панель"¶
После успешной авторизации вы попадете на стартовый экран OpenVair, предоставляющий обзор состояния системы (Мониторинг параметров, состояние хранилищ, ОЗУ и ЦПУ):

Основные элементы главного меню включают:

-
Устройства: — Сетевые устройства - показывает все сетевые устройства, можно создавать сетевые мосты с использованием утилиты Open vSwitch
- Физические диски - позволяет создавать и удалять партиции на имеющихся в системе дисках
-
Виртуализация:
- ВМ (Виртуальные машины) - позволяет создавать и управлять виртуальные машины
- Виртуальные сети -организовывает управление тегированными виртуальными сетями для дальнейшего изолирования виртуальных машин
-
Хранение данных: -Хранилища - содержится информация о подключенных к системе харнилищах. В качестве хранилищ могут использоваться локальные диски, партиции на локальных жестких дисках, NFS -Виртуальные диски - позволяет создавать и подключать виртуальные диски для дальнейшего использования в виртуальных машинах -Виртуальные образы -организована загрузка ISO j,hfpjd
-
Блочные устройства — содержит информацию о блочных устройствах, подключенных к системе таких кк Skazy и CyberChannel
-
Журналирование — содержит информацию о событиях, изменениях данных
Примечание
Подробная информация по основным настройкам OpenVair содержится в документации разработчиков.
Создание и управление виртуальными машинами¶
Подготовка среды для создания¶
-
Для начала необходимо создать в разделе Хранилища хранилище для развертывания виртуальной машины (например партицию на локальном диске)
-
Выберите тип хранилища

-
Настройте его конфигурацию

-
Выберите нужный раздел диска и нажмите кнопку
Cоздать
-
Далее создайте виртуальный диск в разделе Виртуальные диски

-
Введите имя диска
- В поле Хранилище выберите ранее созданное хранилище для данной вирутальной машины
- Настройте размер диска
-
Нажмите кнопку
Cоздать -
Создайте виртуальный образ для загрузки в разделе Виртуальные образы

Среда подготовлена, можно переходить к созданию виртуальной машины.
Создание ВМ¶
- Перейдите в раздел ВМ (Виртуальные машины) и нажмите кнопку
Создать. -
Во вкладке Настройки введите:
- Имя;
- Загрузочное устройство.

-
Во вкладке Настройки ЦПУ/ОЗУ настройте ЦПУ и оперативную память.

-
Во вкладке Диски добавьте диск (возможно выбрать существующий или создать новый).

-
Во вкладке Виртуальные образы добавьте образ.

-
Во вкладке Сеть добавьте сетевой интерфейс

-
Нажмите кнопку
Создать.
Виртуальная машина создана. Для запуска нажмите Запустить.

Для переключения в графический интерефейс нажмите VNC клиент.

Примечание
Дополнительную информацию о возможностях OpenVair можно найти также во встроенной документации OpenVair по ссылке вида - `https://opvr
Заказ OpenVair с помощью API¶
Установка данного ПО с использованием API описана в данном руководстве.