XCP-ng¶
В этой статье
Информация
XCP-ng (Xen Cloud Platform - New Generation) - это бесплатный гипервизор с открытым исходным кодом, основанный на Xen Project. XCP-ng был создан как открытая альтернатива Citrix XenServer после того, как Citrix ограничил функциональность бесплатной версии. Проект предоставляет полнофункциональную платформу виртуализации корпоративного уровня без каких-либо искусственных ограничений, поддерживает живую миграцию, высокую доступность, управление хранилищами и интеграцию с системами оркестрации. XCP-ng распространяется под лицензиями GPLv2 и совместимыми свободными лицензиями.
XCP-ng. Основные возможности¶
- Виртуализация: XCP-ng поддерживает запуск множества виртуальных машин на одном физическом сервере с полной изоляцией и эффективным распределением ресурсов. Поддерживаются гостевые ОС Linux, Windows и другие.
- Живая миграция: возможность перемещения работающих виртуальных машин между хостами без простоя, что обеспечивает непрерывность работы сервисов при обслуживании оборудования.
- Высокая доступность (HA): автоматический перезапуск виртуальных машин на других хостах пула при отказе одного из серверов.
- Управление хранилищами: поддержка различных типов хранилищ (Storage Repositories), включая локальные диски, NFS, iSCSI, Ceph и другие.
- Снапшоты и резервное копирование: создание мгновенных снимков состояния виртуальных машин для быстрого восстановления и резервного копирования.
- Пулы ресурсов: объединение нескольких хостов XCP-ng в единый пул для централизованного управления и распределения нагрузки.
- Сетевые возможности: поддержка VLAN, бондинга сетевых интерфейсов, SR-IOV и программно-определяемых сетей.
- Веб-интерфейсы управления: XCP-ng включает встроенный веб-интерфейс XO Lite для базового управления, а полнофункциональный Xen Orchestra (XO) предоставляет расширенные возможности автоматизации, мониторинга и резервного копирования.
Варианты управления XCP-ng
Для работы с XCP-ng доступны несколько интерфейсов управления:
XO Lite (встроенный, бесплатный):
- Доступен сразу после установки XCP-ng по адресу
https://<IP-адрес_сервера>; - Базовый веб-интерфейс для создания и управления виртуальными машинами;
- Мониторинг ресурсов и выполнение базовых операций;
- Подходит для домашних лабораторий и небольших проектов;
- Не требует дополнительной настройки.
Xen Orchestra from Sources (бесплатный, требует установки):
- Полнофункциональная система управления с открытым исходным кодом;
- Автоматические резервные копии, репликация, расширенный мониторинг;
- Централизованное управление несколькими хостами;
- Требует создания отдельной виртуальной машины и самостоятельной установки (Ubuntu/Debian);
- Обслуживание и обновления выполняются вручную;
- Поддержка через community-форумы.
Xen Orchestra Appliance (XOA) (платная подписка, требует развертывания):
- Готовая виртуальная машина с предустановленным Xen Orchestra;
- Развертывается через кнопку "Deploy XOA" в интерфейсе XO Lite;
- Официальная техническая поддержка от компании Vates (24/7);
- Автоматические обновления и SLA-гарантии;
- Тарифы для малого бизнеса: 2 000 €/год (ESSENTIAL, до 3 хостов) или 4 000 €/год (ESSENTIAL+, полный доступ) – подробнее;
- Рекомендуется для production-окружений с требованиями к поддержке.
Выбор варианта зависит от масштаба инфраструктуры и требований к технической поддержке. Для начала работы достаточно встроенного XO Lite, более продвинутые функции доступны через установку полнофункционального Xen Orchestra.
Особенности сборки¶
| ID | Название ОС | Алиас | Активно | BM | GPU | VPS | VDS | Семейство | Группа ОС | CloudInit | Доступность |
|---|---|---|---|---|---|---|---|---|---|---|---|
| 306 | XCP-ng 8.3 | - | Да | + | + | + | - | XCP-ng | Others | Нет | ЗАКАЗАТЬ |
Минимальные требования к серверу:
- RAM: 8 ГБ;
- HDD: 60 ГБ;
- Виртуализация: поддержка вложенной виртуализации (nested virtualization).
Начало работы после развертывания XCP-ng¶
После оплаты заказа на указанную при регистрации электронную почту придет уведомление о готовности сервера к работе. В нем будет указан IP-адрес VPS, а также логин и пароль для подключения. Управление оборудованием клиенты нашей компании осуществляют в панели управления серверами и API - Invapi.
Данные для авторизации, которые можно найти или во вкладке Информация >> Теги панели управления сервером или в присланном e-mail:
- Логин:
root; - Пароль: приходит в письме на вашу электронную почту при готовности сервера к работе после развертывания ПО.
Авторизация¶
Для доступа к серверу XCP-ng доступны два способа: через веб-интерфейс XO Lite и через SSH.
Подключение через XO Lite¶
XO Lite - это встроенный веб-интерфейс для управления XCP-ng, доступный непосредственно с хоста.
-
Открыть браузер и перейти по адресу
https://<IP-адрес_сервера>:
-
Ввести логин
rootи пароль из письма, затем нажать кнопкуLogin.
Информация
Браузер может показать предупреждение о недоверенном сертификате - это нормально для самоподписанного сертификата. Добавьте исключение для продолжения.
Подключение через SSH¶
-
Открыть терминал и подключиться к серверу командой:
-
Ввести пароль при запросе. После успешного подключения вы окажетесь в командной строке XCP-ng.
Подключение через HTML5-консоль¶
Для доступа к консоли хоста также можно использовать HTML5-консоль в панели управления Invapi:

В консоли доступно меню конфигурации, позволяющее настроить сетевые параметры, аутентификацию, управление виртуальными машинами и другие параметры системы.
Работа с xsconsole¶
При подключении через SSH или VNC-консоль можно использовать xsconsole - встроенную текстовую консоль управления XCP-ng для конфигурации и администрирования хоста.
Для запуска xsconsole введите команду:

После запуска откроется меню управления системой:

Основные разделы xsconsole¶
Status Display
- Мониторинг состояния хоста (CPU, память, сеть, хранилище);
- Просмотр работающих виртуальных машин;
- Общая информация о системе.
Network and Management Interface
- Настройка сетевых интерфейсов;
- Конфигурация IP-адресов (статический/DHCP);
- Настройка шлюза (gateway) и DNS-серверов.
Authentication
- Изменение пароля
root; - Управление SSH-доступом;
- Настройка учетных записей.
Virtual Machines
- Просмотр списка виртуальных машин;
- Базовое управление VM (запуск, остановка);
- Контроль состояния гостевых систем.
Disks and Storage Repositories
- Просмотр подключенных дисков;
- Управление хранилищами (Storage Repositories);
- Создание и удаление SR.
Resource Pool Configuration
- Создание пула из нескольких хостов;
- Присоединение к существующему пулу;
- Управление кластером серверов.
Hardware and BIOS Information
- Информация о процессоре и памяти;
- Данные о сетевых картах;
- Версия BIOS и прошивок.
Keyboard and Timezone
- Настройка раскладки клавиатуры;
- Установка часового пояса системы.
Remote Service Configuration
- Настройка удаленного доступа;
- Конфигурация SSH;
- Управление SSL-сертификатами.
Backup, Restore and Update
- Резервное копирование конфигурации хоста;
- Восстановление настроек;
- Проверка и установка обновлений системы.
Technical Support
- Генерация отчета для технической поддержки (bug report);
- Сбор системных логов;
- Диагностическая информация.
Local Command Shell
- Выход в стандартную командную строку bash;
- Для выполнения произвольных команд и скриптов.
Reboot or Shutdown
- Перезагрузка хоста;
- Корректное выключение системы.
Навигация в xsconsole¶
- Enter - выбрать пункт меню/подтвердить действие;
- ↑/↓ - перемещение по пунктам меню;
- Tab - переключение между элементами формы;
- Esc или q - возврат в предыдущее меню/выход.
Совет
xsconsole особенно полезен для первоначальной настройки сервера, экстренного восстановления доступа или конфигурации сети, когда веб-интерфейс XO Lite недоступен. Для выхода из xsconsole в обычную командную строку выберите пункт Local Command Shell.
Работа с XO Lite¶
После авторизации в XO Lite открывается главная панель управления (Dashboard):

Интерфейс XO Lite содержит следующие разделы:
- DASHBOARD: общий обзор состояния хоста, статус виртуальных машин, использование хранилища и уведомления;
- ALARMS: просмотр системных предупреждений и оповещений;
- STATS: статистика производительности и использования ресурсов;
- SYSTEM: системные настройки хоста;
- NETWORK: управление сетевыми интерфейсами и виртуальными сетями;
- STORAGE: управление хранилищами данных (Storage Repositories);
- TASKS: журнал выполняемых и завершённых задач;
- HOSTS: информация о хостах в пуле;
- VMS: управление виртуальными машинами.
Управление сетями¶
Во вкладке NETWORK отображаются доступные сети и их параметры:

Здесь можно просмотреть Pool-wide сети (доступные всем хостам в пуле) и Host internal сети (внутренние сети хоста), а также создать новые сетевые подключения.
Создание виртуальной машины¶
Подготовка: загрузка ISO-образа¶
Перед созданием виртуальной машины необходимо загрузить ISO-образ операционной системы в Storage Repository.
Загрузка ISO через SSH
XO Lite не поддерживает загрузку ISO-образов через веб-интерфейс. Для загрузки ISO необходимо использовать командную строку:
-
Подключиться к серверу по SSH
-
Если после подключения открылась консоль xsconsole, выйти в обычную командную строку, выбрав пункт меню Local Command Shell или нажав комбинацию клавиш
Ctrl+C. -
Найти UUID хранилища ISO
Скопировать UUID хранилища с именем "XCP-ng Tools". -
Перейти в директорию хранилища ISO
-
Загрузить ISO-образ
Скачать с интернета:
Или загрузить с локального компьютера (выполнить на вашем ПК)
-
Пересканировать хранилище
Где<UUID_SR>- это UUID, полученный на шаге 3.После этого ISO-образ появится в списке доступных образов при создании виртуальной машины.
Создание VM через XO Lite¶
-
Нажать кнопку
New VMв правом верхнем углу интерфейса. -
В открывшемся окне заполнить параметры виртуальной машины:

- Template: выбрать шаблон операционной системы (например, AlmaLinux 9);
- Install settings: выбрать способ установки:
- ISO/DVD: установка с ISO-образа (рекомендуется) - выбрать загруженный ISO из списка;
- PXE: сетевая установка (требует настроенный PXE-сервер).
- System: указать имя VM, описание, тип прошивки (BIOS/UEFI);
- Memory: задать количество vCPU и объём RAM.
-
Настроить сетевые подключения и хранилище:

- Network: выбрать сетевой интерфейс для подключения VM;
- Storage: выбрать хранилище и указать размер диска;
- Settings: включить автоматический запуск VM при загрузке (опционально).
-
Проверить итоговую конфигурацию в разделе Summary и нажать кнопку
Create.
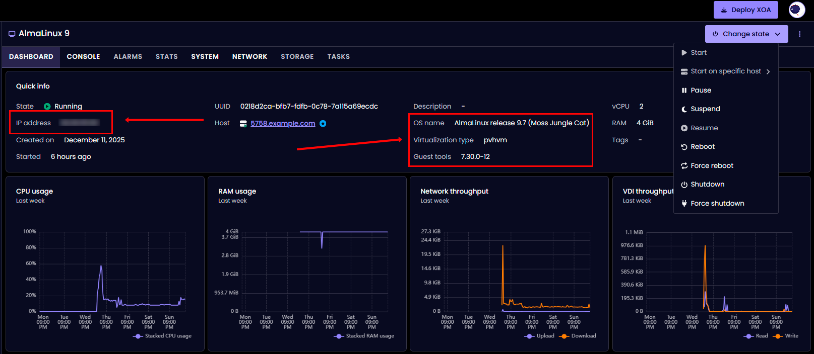
После создания виртуальная машина автоматически запустится и начнется загрузка с ISO-образа. В интерфейсе XO Lite откроется страница Dashboard созданной VM:

На странице Dashboard отображается:
- Quick info: основная информация о VM (состояние, UUID, хост, ресурсы);
- CPU usage: график использования процессора;
- RAM usage: график использования оперативной памяти;
- Network throughput: график сетевой активности;
- VDI throughput: график дисковой активности;
- Change state: меню управления состоянием VM (запуск, пауза, перезагрузка, выключение).
Для доступа к консоли виртуальной машины и начала установки операционной системы перейдите на вкладку CONSOLE.
Совет
Для сетевой установки (Boot ISO) убедитесь, что виртуальная машина имеет доступ в интернет через настроенную сеть, так как установочные пакеты будут загружаться из репозитория.
Выбор ISO-образа
При выборе ISO-образа учитывайте тип образа:
Для Linux (на примере AlmaLinux):
- DVD/Full ISO (~4-10 GB) - полный образ, содержит все пакеты, не требует интернета
- AlmaLinux-9-latest-x86_64-dvd.iso;
- Ubuntu-22.04-server.iso.
- Boot/Minimal ISO (~1 GB) - минимальный образ, требует активного интернет-соединения для загрузки пакетов
- AlmaLinux-9-latest-x86_64-boot.iso;
- Ubuntu-22.04-live-server.iso.
Рекомендация: Для надежной установки используйте полные ISO-образы (DVD/Full), особенно если у VM нестабильное или отсутствует интернет-соединение.
Рекомендации по выбору прошивки
- UEFI - рекомендуется для современных ОС:
- Linux: AlmaLinux 9+, Ubuntu 20.04+, Debian 11+;
- Windows: Windows Server 2016+, Windows 10/11.
- BIOS - для совместимости:
- Старые версии ОС;
- При проблемах с загрузкой UEFI;
- Специфические сценарии (legacy applications).
Выбор Software Selection
При установке Linux-дистрибутивов доступны различные варианты окружения:
- Minimal Install - базовая система без GUI (~400-600 пакетов, установка 5-10 минут)
- Рекомендуется для серверов и production;
- Минимальное потребление ресурсов.
- Server with GUI - полная система с графическим интерфейсом (~1000-1500 пакетов, установка 15-30 минут)
- Удобно для обучения и тестирования;
- Требует больше ресурсов (RAM, CPU, диск).
Для production-серверов рекомендуется Minimal Install.
Установка XCP-ng Guest Tools¶
После установки операционной системы критически важно установить XCP-ng Guest Tools для корректной работы виртуальной машины.
Зачем нужны Guest Tools¶
Guest Tools обеспечивают:
- Корректное выключение и перезагрузку VM (soft shutdown);
- Отображение IP-адреса и состояния VM в интерфейсе XCP-ng;
- Улучшенную производительность сети и дисков;
- Синхронизацию времени между хостом и гостевой ОС;
- Поддержку снапшотов с quiesce (консистентные снимки);
Важно
Без установленных Guest Tools виртуальная машина может работать нестабильно, особенно в части сетевых подключений и управления состоянием.
Последовательность установки Guest Tools¶
Шаг 1: Завершение установки ОС
После установки операционной системы, когда появится сообщение о завершении или предложение перезагрузки:
Важно
Не перезагружайте виртуальную машину сразу. Сначала необходимо заменить установочный ISO на guest-tools.iso.
Исключение: Если вы уже перезагрузили VM, ничего страшного - ISO можно подключить после первой загрузки установленной системы.
Шаг 2: Замена ISO на Guest Tools (на XCP-ng хосте)
Подключитесь к хосту XCP-ng по SSH и выполните команды.
Найдите UUID вашей VM:
Или получите список всех запущенных VM:
Пример вывода:
uuid ( RO) : 0218d2ca-bfb7-fdfb-0c78-7a115a69ecdc
name-label ( RW): AlmaLinux 9
power-state ( RO): running
Извлеките установочный ISO (если подключен):
Вставьте guest-tools ISO:
Проверьте, что ISO заменен:
Пример вывода:
uuid ( RO) : 5f644369-7b28-a39d-6bc0-2221ec2b92d3
vm-uuid ( RO): 0218d2ca-bfb7-fdfb-0c78-7a115a69ecdc
vm-name-label ( RO): AlmaLinux 9
vdi-uuid ( RO): dd994bfa-83a6-482a-a2c4-f952a5d8ab81
empty ( RO): false
device ( RO): xvdd
device - это имя устройства в гостевой системе (в данном случае xvdd). Шаг 3: Перезагрузка VM
- Если еще не перезагружали после установки: В консоли VM нажмите "Reboot System" или выполните команду
reboot; - Если уже в работающей системе: Перезагрузка не требуется, переходите к Шагу 4.
Шаг 4: Установка Guest Tools в гостевой ОС
Процедура установки зависит от операционной системы:
Для Linux (RHEL-based: AlmaLinux, Rocky, CentOS, RHEL)¶
Войдите в систему как root и выполните команды.
Создайте точку монтирования:
Смонтируйте guest-tools ISO:
Если /dev/sr0 не работает, попробуйте альтернативные варианты:
или
Проверьте содержимое:
Перейдите в директорию:
Запустите установку:
Пример вывода:
Detected 'AlmaLinux release 9.7 (Moss Jungle Cat)' (almalinux version 9).
The following changes will be made to this Virtual Machine:
* update arp_notify sysctl
* packages to be installed/upgraded:
- xe-guest-utilities-7.30.0-12.x86_64.rpm
Continue? [y/n] y
Нажмите y и подождите завершения установки.
Примечание
Установка может зависнуть на 100% на 30-60 секунд - это нормально. Если зависло более 2 минут - нажмите Ctrl+C и проверьте результат.
Проверьте установку:
Должно вывести что-то вроде:Проверьте наличие init.d скрипта:
Должно показать:
Важно для AlmaLinux 9 / RHEL 9 / Rocky 9:
Проблема с systemd в современных дистрибутивах
Скрипт install.sh устанавливает только init.d скрипт, но не создает systemd unit файл. Это означает, что команды systemctl status xe-linux-distribution и chkconfig работать не будут.
Симптомы:
Решение: Создание systemd unit файла вручную. Пример создания файла:
cat > /etc/systemd/system/xe-linux-distribution.service << 'EOF'
[Unit]
Description=XCP-ng Guest Utilities
After=network.target
[Service]
Type=oneshot
ExecStart=/etc/init.d/xe-linux-distribution start
ExecStop=/etc/init.d/xe-linux-distribution stop
RemainAfterExit=yes
[Install]
WantedBy=multi-user.target
EOF
Проверьте статус сервиса:
Размонтируйте ISO:
Перезагрузите систему для применения изменений:
Для Linux (Debian-based: Ubuntu, Debian)¶
Войдите в систему как root или используйте sudo.
Создайте точку монтирования:
Смонтируйте guest-tools ISO:
Перейдите в директорию:
Запустите установку:
Проверьте установку:
Проверьте статус сервиса:
Размонтируйте ISO:
Перезагрузите систему:
Альтернативный метод для Linux: установка через репозиторий¶
Если монтирование ISO не работает или вы хотите установить Guest Tools через пакетный менеджер.
Для RHEL-based (AlmaLinux, Rocky, CentOS) установите EPEL репозиторий:
Установите xe-guest-utilities:
Включите сервис:
Запустите сервис:
Проверьте статус:
Примечание
Установка через репозиторий требует активного интернет-соединения в VM.
Шаг 5: Проверка работы Guest Tools
После перезагрузки и установки Guest Tools проверьте их работу.
В гостевой ОС (Linux) проверьте статус сервиса:
Или через init.d:
Пример корректного вывода:
os_distro="almalinux"
os_majorver="9"
os_minorver="7"
os_uname="5.14.0-611.5.1.el9_7.x86_64"
os_name="AlmaLinux release 9.7 (Moss Jungle Cat)"
На XCP-ng хосте проверьте отображение сетевой информации:
Проверьте статус PV drivers:
Получите общую информацию о VM:
В интерфейсе XO LiteПосле запуска службы xe-linux-distribution в Dashboard VM должно отображаться (обновляется через 10-30 секунд):
- IP address: IP адрес VM;
- Guest tools: версия установленных Guest Tools (например, 7.30.0-12);
- OS name: определенная операционная система (например, AlmaLinux release 9.7):

Управление виртуальными машинами¶
Во вкладке VMS отображается список всех виртуальных машин с возможностью управления:

Доступные действия:
- Change state: запуск, остановка, перезагрузка VM;
- Migrate: миграция VM на другой хост;
- Copy: создание копии виртуальной машины;
- Edit config: редактирование конфигурации VM;
- Snapshot: создание снимка состояния;
- Export: экспорт VM в файл;
- Delete: удаление виртуальной машины.
Работа с хранилищами, ISO и сетями¶
Управление Storage Repositories (SR)¶
Просмотр всех хранилищ:
Список всех SR
Детальная информация о конкретном SR Просмотр использования дискового пространстваРабота с ISO Storage:
Найти ISO SR
Узнать путь к ISO SR Перейти в директорию ISO (обычно /opt/xensource/packages/iso) Просмотреть доступные ISO Загрузить ISO из интернета Загрузить ISO с локального компьютераВнимание
Необходимо пересканировать SR после добавления ISO
Управление локальным хранилищем¶
Просмотр виртуальных дисков (VDI):
Проверить свободное место:
Просмотр списка снапшотов:
Удалить снапшот:
Управление сетями¶
Просмотр всех сетей:
Детальная информация о сети:
Просмотр физических интерфейсов (PIF):
Детали конкретного PIF:
Проверить IP-адрес хоста:
Создать внутреннюю сеть:
Создать VLAN сеть:
Просмотр сетевых интерфейсов VM:
Создать новый сетевой интерфейс для VM:
Основные команды CLI¶
Управление виртуальными машинами¶
Список всех VM:
Только запущенные VM:
Детальная информация о VM:
Запустить VM:
Выключить VM:
Перезагрузить VM:
Приостановить VM:
Принудительное выключение VM:
Создать снапшот:
Список снапшотов:
Восстановить из снапшота:
Удалить снапшот:
Экспорт VM:
Импорт VM:
Мониторинг и диагностика¶
Информация о хосте:
Мониторинг процессов:
Расширенный мониторинг процессов:
Проверка использования памяти:
Свободная память хоста:
Использование CPU виртуальными машинами:
Просмотр основного лога XCP-ng:
Системные логи:
Просмотр системных сообщений:
Логи Xen:
Создать bug report (содержит всю диагностическую информацию):
Расположение отчета
Результат сохранится в /var/opt/xen/bug-report/
Управление ISO-образами и CD-приводами¶
Список доступных ISO-образов:
Подробная информация об ISO в SR:
Подключить ISO к VM:
Извлечь ISO из VM:
Проверить подключенные CD/ISO к VM:
Перейти в директорию ISO на хосте:
Загрузить ISO с интернета:
Пересканировать SR после загрузки ISO:
Проверка состояния Guest Tools¶
Проверить версию PV drivers:
Проверить актуальность PV drivers:
Получить информацию о гостевой ОС:
Проверить обнаружение PV drivers:
Получить сетевую информацию VM:
Типичные проблемы и решения¶
Проблема: VM загружается в Emergency/Recovery Mode¶
Симптомы:
Появляется сообщение "You are in emergency mode" или "Welcome to emergency mode";
Типичные причины:
- Ошибки в конфигурации загрузки (fstab для Linux);
- Повреждение файловой системы;
- Проблемы с виртуализацией;
- Неправильное выключение VM.
Решение для Linux:
Войдите в систему с паролем root (или нажмите Ctrl+D для продолжения).
Проверьте системные логи:
Проверьте сообщения ядра:
Проверьте файловую систему:
Проверьте использование дисков:
Проверьте блочные устройства:
Если проблема в fstab (например, отсутствует swap или диск), отредактируйте файл:
Закомментируйте проблемную строку, добавив # в начале. Пример:
Если нужно проверить файловую систему, сначала размонтируйте раздел:
Проверьте и исправьте файловую систему:
Перезагрузите систему:
Проблема: GRUB не загружается или зависает¶
Симптомы:
- VM зависает на экране TianoCore (UEFI);
- Появляется "Welcome to GRUB" и ничего не происходит;
- Черный экран с курсором после BIOS/UEFI.
Типичные причины:
- Неправильный
boot order(порядок загрузки); - ISO все еще подключен как первое загрузочное устройство;
- Повреждение загрузчика GRUB;
- Несовместимость UEFI/BIOS.
Решение 1: Проверить и изменить boot order
На XCP-ng хосте проверьте текущий boot order:
Возможные значения order: - cdn - HDD ©, CD (d), Network (n) - dcn - CD (d), HDD ©, Network (n) - c - только HDD
Для установки ОС установите CD первым:
После установки ОС установите загрузку только с HDD:
Извлеките установочный ISO если он еще подключен:
Перезагрузите VM:
Решение 2: Загрузка через GRUB rescue (для Linux)
Если попали в GRUB command line (появился prompt grub>), выполните следующие команды.
Найдите доступные разделы:
Вывод будет примерно таким:(hd0) (hd0,msdos2) (hd0,msdos1) Найдите раздел с /boot (обычно msdos1 или gpt1):
Проверьте содержимое boot:
Вы должны увидеть файлы vmlinuz, initramfs и папку grub2.
Для BIOS систем выполните:
Для UEFI систем выполните:
После загрузки системы восстановите GRUB.
Для RHEL-based (AlmaLinux, Rocky, CentOS):
Для UEFI систем:
Для Debian-based (Ubuntu, Debian):
Переустановите GRUB если нужно (для BIOS):
Решение 3: Переключение между UEFI и BIOS
Если проблемы продолжаются, на XCP-ng хосте проверьте текущий режим:
Переключить на BIOS (может потребоваться переустановка ОС):
Или явно установить BIOS:
Проблема: Сеть не работает после установки¶
Симптомы:
- VM не получает IP-адрес;
- Сетевой интерфейс показывает "disconnected" или "no carrier";
- Ping не работает;
- IP-адрес не отображается в XCP-ng интерфейсе;
Типичные причины:
- Guest Tools не установлены (основная причина);
- Неправильная конфигурация сети в VM;
- Проблемы с виртуальным сетевым адаптером;
- Firewall блокирует соединение.
Решение:
-
Установите Guest Tools (см. раздел выше) - это решит 90% проблем с сетью
-
Проверьте статус сетевого интерфейса в гостевой ОС
Для Linux проверьте состояние интерфейсов:
Проверьте IP-адреса:
Для систем с NetworkManager:
Проверьте подключения:
Для систем с systemd-networkd:
Проверьте маршрутизацию:
-
Включите и настройте интерфейс
Для RHEL-based с NetworkManager включите интерфейс:
Поднимите подключение:
Или перезапустите NetworkManager:
Для Debian-based проверьте конфигурацию (Ubuntu 18.04+):
Для Debian/старых Ubuntu:
Включите интерфейс:
Запросите IP через DHCP:
-
Проверьте настройки в XCP-ng
На XCP-ng хосте проверьте виртуальные сетевые интерфейсы VM:
Проверьте доступные сети:
Если VIF отсутствует или некорректен, узнайте UUID сети:
Создайте новый VIF:
-
Проверьте firewall
Для Linux (firewalld) проверьте статус:
Временно отключите для теста:
Для Linux (iptables) проверьте правила:
Временно очистите правила для теста:
Проблема: Очень медленная установка ОС¶
Симптомы:
- Установка занимает несколько часов вместо 15-30 минут;
- Копирование пакетов идет очень медленно;
- VM зависает на этапе "Installing packages" или "Configuring".
Типичные причины:
- Медленная дисковая подсистема хоста (HDD вместо SSD);
- Перегруженный Storage Repository;
- Недостаточные ресурсы VM (CPU, RAM);
- Проблемы с производительностью хоста.
Решения:
-
Используйте Minimal Install для Linux:
- Minimal содержит ~400-600 пакетов вместо 1000-1500 (Server with GUI);
- Установка занимает 5-10 минут вместо часов;
- Для production-серверов GUI обычно не нужен;
- После установки можно доустановить нужные пакеты.
-
Увеличьте ресурсы VM временно
На XCP-ng хосте (до начала установки или во время) увеличьте RAM:
Увеличьте vCPU:
-
Проверьте производительность диска
На XCP-ng хосте проверьте I/O:
Проверьте загрузку дисков:
Проверьте статус SR:
Получите детали SR:
-
Используйте более быстрое хранилище:
- Если доступно несколько SR, используйте
SSD-based storage; - Рассмотрите возможность миграции на другой SR.
- Если доступно несколько SR, используйте
Проблема: Не удается подключить ISO¶
Симптомы:
- Ошибка "The VM has no empty CD drive (VBD)";
- Ошибка "No matching VMs found";
- ISO не отображается в списке доступных.
Решение 1: VM has no empty CD drive
Проверьте существующие VBD (Virtual Block Devices):
Если CD-привод занят другим ISO, извлеките его:
Теперь вставьте нужный ISO:
Если CD-привод вообще отсутствует, сначала найдите UUID нужного ISO:
Создайте VBD вручную:
Решение 2: No matching VMs found
Проблема: используется UUID Control Domain вместо VM.
Проверьте список VM правильно (исключая Control Domain):
Убедитесь что используете правильный UUID, проверив:
Должно быть: is-control-domain ( RO): false
Решение 3: ISO не отображается в списке
Проверьте что ISO загружен:
Если ISO нет в списке, найдите SR для ISO:
Перейдите в директорию ISO:
Проверьте наличие файла:
Если файла нет, загрузите его с интернета:
Или с локального компьютера (выполните на вашем ПК):
Пересканируйте SR:
Проверьте снова:
Проблема: VM не выключается корректно¶
Симптомы:
xe vm-shutdownне работает или зависает- VM можно выключить только через
--force - В логах ошибки о timeout
Причины:
- Guest Tools не установлены или не работают
- ОС не отвечает на ACPI события
- Зависшие процессы в гостевой ОС
Решение:
-
Установите/проверьте Guest Tools (основная причина)
-
Проверьте статус Guest Tools
На XCP-ng хосте проверьте версию PV drivers:
Проверьте актуальность драйверов:
-
Используйте корректные команды выключения
Мягкое выключение (требует Guest Tools):
Принудительное выключение (аналог нажатия кнопки питания):
Жесткое выключение (аналог выдергивания шнура, используйте только в крайнем случае):
Общие советы по диагностике
При возникновении проблем всегда проверяйте логи.
В гостевой ОС (Linux) проверьте последние события:
Проверьте сообщения ядра:
Просмотрите системный лог (RHEL-based):
Просмотрите системный лог (Debian-based):
На XCP-ng хосте просмотрите основной лог:
Проверьте сообщения гипервизора Xen:
Проверьте системные события:
Создание диагностического отчета на XCP-ng хосте:
Результат сохранится в /var/opt/xen/bug-report/
Примечание
Подробная информация по настройке и администрированию XCP-ng содержится в официальной документации.
Примечание
XCP-ng Forum - форум сообщества для получения помощи.
Заказ сервера с XCP-ng с помощью API¶
Установка данного ПО с использованием API описана в данном руководстве.