Серверы AMD EPYC 9354 — от 27000 ₽ в месяц или 45 ₽ в час ⭐ 64 ядра, 2.0 ГГц / 384 ГБ RAM / 2× 1.92 TБ SSD

28.11.2025

Как работает облако на самом деле. Простое объяснение на реальном примере.

server one
Иван Богданов

Иван Богданов | Технический писатель

Последнее обновление: 08.04.2026
HOSTKEY

В современном мире термин «облако» стал настолько привычным, что мы используем его, не задумываясь о том, что именно скрывается за этим понятием. Мы храним фотографии в облаке, работаем с документами через облачные сервисы, смотрим фильмы на стриминговых платформах — и все это благодаря облачным технологиям. Но что же представляют собой облачные вычисления с технической точки зрения?

VPS в Европе и США за рубли
Арендуйте виртуальный сервер с почасовой оплатой и автоматическим апгрейдом.
Отличная альтернатива облачным решениям.

Согласно ГОСТ ISO/IEC 17788-2016, облачные вычисления определяются как «парадигма для предоставления возможности сетевого доступа к масштабируемому и эластичному пулу общих физических или виртуальных ресурсов с предоставлением самообслуживания и администрированием по требованию». Иными словами, это не просто удаленное хранилище данных, а целая экосистема, изменившая подход к использованию вычислительных мощностей.

Что такое облако и чем оно отличается от обычного хостинга

Главная привлекательность облачных вычислений кроется в их ключевых характеристиках. Стандарт NIST выделяет пять основных особенностей облака, а ISO/IEC 17788 дополняет терминологию и отдельно описывает мультиаренду (multi-tenancy). Поэтому в разной литературе можно встретить перечисление как из пяти, так и из шести характеристик — это вопрос гранулярности формулировок, а не противоречия.

Первая и, пожалуй, самая важная характеристика — это самообслуживание по требованию. Представьте: вам не нужно звонить в техподдержку, заполнять заявки и долго ждать, чтобы получить доступ к дополнительным серверам. Потребитель может через API или веб-интерфейс самостоятельно выделять и освобождать ресурсы без прямого вмешательства оператора. На практике это работает очень быстро — виртуальная машина разворачивается за минуты или даже секунды, хотя управляемые сервисы вроде СУБД могут занять чуть больше времени.

Вторая характеристика — широкий сетевой доступ. Это означает, что вы можете работать с облаком с любого устройства — будь то смартфон, планшет или настольный компьютер — и из любой точки мира, где есть интернет. Физические и виртуальные ресурсы доступны по сети через стандартные механизмы, что делает работу максимально удобной.

Третья особенность — пул ресурсов. Провайдеры объединяют физические ресурсы в пул и логически выделяют их клиентам. Фактически, множество пользователей делят одни и те же физические серверы, но при этом их данные и приложения полностью изолированы друг от друга. Вы не знаете, где именно физически находятся ваши данные, и это не имеет значения — система сама оптимально распределяет ресурсы. Впрочем, если нужна физическая изоляция для соблюдения compliance-требований или особых условий лицензирования, провайдеры предлагают опции выделенных хостов.

Четвертая характеристика — быстрая эластичность и масштабируемость. Это главное преимущество облака. Облачная платформа позволяет быстро увеличивать или уменьшать ресурсы, но для автоматического масштабирования нужно настроить правила и политики автоскейлинга. Если ваш интернет-магазин внезапно стал вирусным и количество посетителей выросло в сто раз, при срабатывании настроенных правил платформа создаст дополнительные инстансы. Когда ажиотаж пройдет и нагрузка упадет, лишние серверы автоматически удалятся, и вы не будете за них платить. Без настройки таких правил масштабирование не произойдет само по себе.

Пятая особенность — измеримое обслуживание. Это принципиально важно: услуги облака измеримы и оплачиваются по фактическому использованию, подобно тому, как вы платите за электричество или воду по счетчику. Правда, единица учета варьируется: некоторые сервисы тарифицируются посекундно (например, у AWS EC2 с минимальным порогом в 60 секунд), другие — поминутно, почасово или в гигабайт-месяцах для хранилищ. «Использование» можно отслеживать, управлять им и получать детальные отчеты, но важно уточнять модель биллинга для конкретного сервиса и региона.

Наконец, шестая характеристика — мультиаренда. ISO/IEC 17788 отдельно описывает это свойство: физические или виртуальные ресурсы распределены таким образом, что несколько арендаторов и их вычисления изолированы друг от друга с помощью логических механизмов. Это обеспечивает безопасность и конфиденциальность данных разных клиентов, использующих одну и ту же инфраструктуру.

Три ключевых отличия облака от обычного хостинга

Теперь давайте разберемся, чем же конкретно облако отличается от привычного хостинга или собственных серверов в стойке дата-центра.

  1. Делегирование ответственности. Провайдер управляет физической инфраструктурой и базовыми сервисами — железом, сетями, системами охлаждения и электроснабжением. Если вылетит диск, оборвется кабель или случится любая другая аппаратная проблема — это забота провайдера. Это называется моделью разделенной ответственности (Shared Responsibility Model): провайдер отвечает за безопасность «облака как такового» (физическая инфраструктура, гипервизор), а клиент — за безопасность «в облаке» (конфигурация, данные, доступы, шифрование). Важно понимать, что это не означает полного отсутствия потребности в специалистах — вам все равно нужны инженеры DevOps, SecOps и облачные архитекторы для корректной, безопасной и экономически эффективной эксплуатации.
  2. Скорость запуска и автоматизация. Разница особенно заметна, когда нужно масштабироваться. На традиционном хостинге процесс выглядит так: вы понимаете, что сервер не справляется, пишете заявку провайдеру на апгрейд тарифа, ждете согласования и активации, мигрируете данные. Весь цикл занимает дни, а то и недели. В облаке тот же процесс происходит программно: скрипт через API создает новый инстанс, разворачивает приложение из образа, добавляет сервер в балансировщик. Всё это — минуты, а не дни. Более того, процесс можно полностью автоматизировать по триггерам из системы мониторинга.
  3. Модель оплаты и гибкость бюджета. На традиционном хостинге вы покупаете мощность авансом и на длительный срок. VPS за 5000 ₽ в месяц работает круглосуточно, даже если реально нагружен только 8 часов в день — остальное время деньги уходят в никуда. В облаке есть возможность платить ближе к факту: остановили виртуальную машину на ночь — не платите за вычислительные ресурсы (правда, диски все равно тарифицируются). Нужен сервер для разового тестирования на пару часов? Запустили, протестировали, удалили — заплатили только за эти часы. Это дает большую гибкость в управлении бюджетом и снижает риски для стартапов: не нужно сразу замораживать большие суммы на инфраструктуру «на вырост», можно начать с минимума и докупать мощности по мере роста.

Именно эти три особенности превращают облако из просто «чужих серверов где-то в интернете» в принципиально новую парадигму работы с вычислительными ресурсами. Облако — это не про технологию, а про новую бизнес-модель потребления IT-услуг, которая дает гибкость, скорость и экономическую эффективность, недостижимые в традиционных моделях.

Сравнительная таблица: «Облако» vs «Традиционный хостинг»

Параметр

Облако (Cloud)

Традиционный хостинг (VPS / Shared / Dedicated)

Модель оплаты

Pay-as-you-go - почасовая/поминутная оплата, плата за фактическое потребление (CPU, диск, трафик).

В основном фиксированный тариф (месяц/год); предоплата за пакет ресурсов.

Время развертывания

Минуты - инстанс или сервис создается через панель/API.

Минуты-часы-дни - часто нужно вручную настраивать или ждать подготовку выделенного сервера.

Масштабирование

Горизонтальное/вертикальное, автоматическое (autoscale, балансировщики).

Чаще ручное: смена тарифа, пересоздание сервера; автоскейла обычно нет.

Уровень сервисов/экосистема

Богатая: managed DB, object storage (S3), Kubernetes, functions, CDN, ML-сервисы.

Ограниченный: виртуальная машина и базовые дополнительные опции; managed-услуги реже.

Автоматизация и API

Полные API/SDK, IaC (Terraform/CloudFormation), интеграции для CI/CD.

API ограничены; автоматизация возможна, но чаще требует кастомных решений.

Отказоустойчивость и регионы

Регионы/зоны, автоматическая репликация, кросс-региональные развертывания.

Обычно единый хост/ДЦ; доступность зависит от оборудования провайдера.

Опыт управления (DevOps)

Требует/выгодно использовать DevOps практики, IaC, мониторинг и FinOps.

Подходит для менее автоматизированного администрирования; проще для новичков в маленьких проектах.

Контроль и изоляция

Ресурсы делятся между многими клиентами в публичном облаке, либо выделяются одной компании в частном облаке.

Выделенные серверы дают больше контроля и изоляции по умолчанию.

Предсказуемость затрат

Менее предсказуемо без контроля - можно оптимизировать (spot, committed).

Четкие ежемесячные расходы, проще планировать бюджет.

Производительность и latency

Хорошо для масштабируемых нагрузок; пиковая производительность зависит от типа инстанса.

На выделенных серверах часто стабильнее и предсказуемее для latency-критичных задач.

Безопасность и ответственность

Много managed-опций уменьшают операционную нагрузку (обновления, бэкапы, репликация).

Большая часть операций - на клиенте (патчи, БД, конфигурации).

Идеальные сценарии применения

Стартапы, микросервисы, переменный трафик, ML/Big Data, CI/CD, глобальные сервисы.

Простые сайты, постоянная нагрузка, проекты с бюджетной предсказуемостью или требованием полного контроля/изоляции.

Архитектура: что и зачем разворачиваем

Представим ситуацию. Мы решили штурмовать список Форбс, наш бюджет — 2000 рублей в месяц. Рассмотрев варианты, от продажи лицензий WinRAR до игровых аксессуаров для MacBook, мы остановились на API для сервиса доставки еды. Мы будем разворачивать backend — классический пример приложения с предсказуемыми пиками нагрузки. Каждый день картина повторяется: обеденный пик (12:00–14:00) и вечерний пик (19:00–21:00). В остальное время нагрузка минимальная.

Что умеет наше API

GET  /api/restaurants        # Список ресторанов (частый запрос, кэшируется)
GET  /api/menu/:id           # Меню ресторана (средний запрос)
POST /api/orders             # Создание заказа (тяжелый запрос с транзакциями)
GET  /api/orders/:id/track   # Отслеживание заказа (частый запрос)
GET  /health                 # Health check для мониторинга
GET  /metrics                # Метрики для Prometheus

Минималистичная архитектура

Главный принцип облака: начинай с минимума, масштабируйся по необходимости. Поэтому наша стартовая конфигурация максимально простая. Будем использовать три типа серверов, общая схема такая:

Наша инфраструктура построена на трех независимых серверах. Каждый выполняет свою роль, и это разделение создано специально.

MySQL-сервер (vm.v2-mini, 449 ₽/мес) — это единственный stateful компонент во всей системе. Здесь живут данные: каталог из пяти ресторанов, 125 блюд в меню, история заказов. База данных не прощает ошибок и требует стабильности, поэтому мы выделяем ее на отдельный сервер с предсказуемой производительностью. Используем MySQL 8.0 с InnoDB — проверенное временем решение с поддержкой транзакций и внешних ключей. Индексы расставлены на часто запрашиваемых полях вроде rating и restaurant_id, чтобы запросы летали быстро даже при росте данных.

Node.js API (vm.nano, 340 ₽/мес.) — это мозг операции, бизнес-логика приложения. Сервер на Express обрабатывает входящие запросы: отдает списки ресторанов, формирует меню, создает заказы с проверкой доступности блюд и валидацией данных. Ключевая особенность — это stateless компонент. Приложение не хранит состояние между запросами, всё лежит в базе. Значит, мы можем в любой момент запустить еще пять таких серверов, и они сразу заработают без всякой синхронизации. В коде эндпойнта `/api/restaurants` специально добавлен CPU-интенсивный участок — вычисление 100 тысяч квадратных корней. Это имитирует тяжелую работу, которая в реальном проекте могла бы быть сложной бизнес-логикой или обработкой изображений.

Prometheus (vm.pico, 260 ₽/мес.) играет роль наблюдателя. В облаке вы не видите железо, поэтому мониторинг становится вашими глазами и ушами. Prometheus каждые 10 секунд опрашивает API-сервер и собирает метрики: сколько запросов обработано, какое время ответа, были ли ошибки, как загружен CPU. Без этих данных невозможно понять, когда пора масштабироваться и где узкие места. Сам Prometheus предоставляет встроенный веб-интерфейс с графиками, где отчетливо видны все пики и провалы нагрузки — для базового мониторинга этого вполне достаточно.

Почему мы разделили всё на три сервера, а не взяли один мощный? Во-первых, разделение ответственности: каждый компонент делает одну задачу. База хранит, API обрабатывает, мониторинг наблюдает. Во-вторых, экономика: в сумме это ~1049 ₽ в месяц базовых затрат, что дешевле одного VPS с большим запасом мощности «на всякий случай». В-третьих, готовность к росту: такая архитектура легко масштабируется горизонтально. Нужно больше мощности для API? Клонируем Node.js инстанс, добавляем в балансировщик — и всё. База и мониторинг остаются на своих местах, их трогать не нужно. Это не игрушечный пример для статьи, а вполне production-like конфигурация, которую используют реальные проекты, просто в большем масштабе.

Тестирование

Мы подготовили простой PowerShell-скрипт, который в течение двух минут бомбардирует наш API запросами к списку ресторанов:

$url = "http://<IP_сервера>:3000/api/restaurants"
$duration = 120
$endTime = (Get-Date).AddSeconds($duration)

Write-Host "=== Load Test Started ===" -ForegroundColor Green
Write-Host "Target: $url"
Write-Host "Duration: $duration seconds"
Write-Host ""

$count = 0
$errors = 0

while ((Get-Date) -lt $endTime) {
    try {
        $response = Invoke-RestMethod -Uri $url -TimeoutSec 5
        $count++
        if ($count % 50 -eq 0) {
            Write-Host "Sent $count requests..." -ForegroundColor Cyan
        }
    }
    catch {
        $errors++
    }
    Start-Sleep -Milliseconds 100
}

Write-Host ""
Write-Host "=== Test Completed ===" -ForegroundColor Green
Write-Host "Total requests: $count"
Write-Host "Errors: $errors"
$rps = [math]::Round($count / $duration, 2)
Write-Host "Average RPS: $rps"

Это самый частый endpoint в реальном сценарии — пользователи открывают приложение и первым делом видят каталог заведений. Перед тестом убедились, что всё живое: API отвечает на health check, возвращает список ресторанов, а Prometheus показывает здоровый статус. Базовые проверки прошли — можно нагружать:

Скрипт отправляет запросы с небольшими паузами, имитируя реальный поток пользователей. За 120 секунд прошло 672 запроса без единой ошибки. Средняя скорость — 5,6 запросов в секунду. Для маленького vm.nano сервера это вполне приличная нагрузка, учитывая, что в коде намеренно добавлены CPU-интенсивные вычисления для имитации реальной бизнес-логики:

А вот как выглядит этот же тест глазами системы мониторинга. График показывает плавный рост от нуля до пика в 3,9 RPS (requests per second), затем продолжение роста и резкий обрыв после завершения теста. Никаких провалов, таймаутов или странных артефактов. Система обрабатывала нагрузку стабильно на протяжении всего периода:

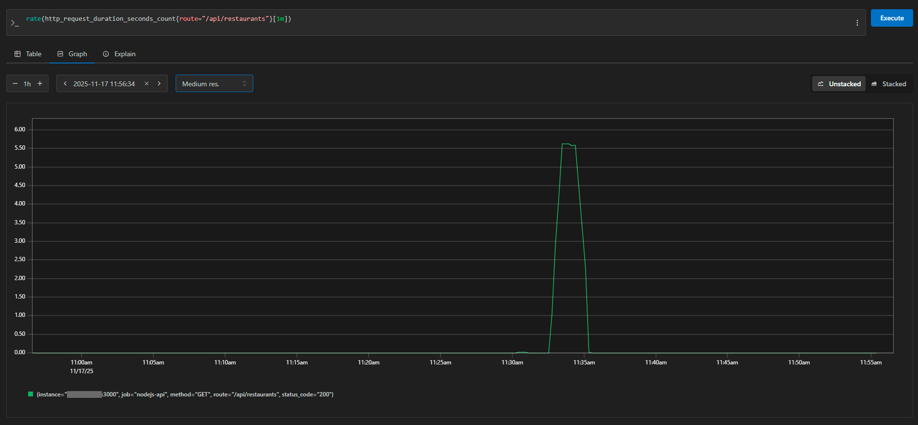
Тот же график с более узким временным окном показывает идеальный «колокол» нагрузки — от 0 до 5,5 RPS и обратно к нулю. Именно так выглядит контролируемый нагрузочный тест. В Prometheus видно каждый запрос: instance (адрес сервера), метод (GET), route (/api/restaurants), status_code (200). Метрики собираются каждые 10 секунд, поэтому график детализированный и точный:

Результаты тестирования и экономика решения

Результаты получились предсказуемыми и обнадеживающими. Система обработала всю нагрузку без единой ошибки, выдавая стабильные ~5.6 запросов в секунду. Время ответа держалось в районе 40-130 миллисекунд, что вполне приемлемо для пользовательского опыта — человек не замечает задержек меньше 200 мс.

Конечно, 5–6 запросов в секунду — это не распродажа на Wildberries. Но для демонстрации принципов работы облачной инфраструктуры этого более чем достаточно. Наш маленький Node.js-сервер на vm.nano справился с задачей, потребляя минимум ресурсов. База данных даже не вспотела — пул из 10 соединений обрабатывал запросы моментально, индексы работали как надо.

В текущей конфигурации система комфортно обслуживает несколько сотен запросов в минуту — для MVP хватит с запасом. Но представьте: трафик вырос в десять раз. Традиционный подход — экстренная покупка сервера, перенос данных, простой. В облаке — клонировать API-сервер, добавить в балансировщик, готово. База и мониторинг остаются на месте.

Базовая конфигурация из трёх серверов стоит 1049 рублей в месяц. Для стартапа это посильные затраты. Главное преимущество проявляется при переменных нагрузках: сервис доставки реально нагружен 5 часов в сутки из 24 (обеденный и вечерний пики). В традиционной модели вы платите за сервер круглосуточно, в облаке подключаете дополнительные мощности только в пики. Даже при помесячной оплате гибкость через API даёт преимущество: протестировали неделю — заплатили за неделю, проект не взлетел — не застряли с годовым контрактом.

Выводы: от VPS к настоящему облаку

Наш эксперимент с небольшим бюджетом показал главное: облачные технологии доступны не только корпорациям с миллионными бюджетами. Даже на минималистичной конфигурации можно развернуть вполне работоспособную систему, которая справляется с реальной нагрузкой и готова к росту.

Мы намеренно использовали обычные VPS для демонстрации, потому что архитектура и принципы работы остаются теми же самыми, что и в полноценных облачных платформах. Код приложения, структура базы данных, настройка мониторинга — всё это идентично, независимо от того, развернули вы систему на VPS или в Yandex Cloud. Разница лишь в дополнительных возможностях, которые дает настоящее облако: автоматический автоскейлинг по метрикам, оплата строго за использованное время (а не месяц вперед), встроенные managed-сервисы и балансировщики нагрузки из коробки.

Наш VPS-стенд — это как учебный автомобиль. Вы осваиваете управление, понимаете принципы, набиваете руку. А потом пересаживаетесь на боевую машину с автоматической коробкой, круиз-контролем и парктрониками — управление то же, просто удобнее и функциональнее. Точно так же, освоив архитектуру на VPS, вы без проблем перенесете ее в AWS, Azure, VK Cloud или любую другую платформу — Docker-контейнеры запускаются одинаково везде, Prometheus собирает метрики по тем же правилам, а бизнес-логика приложения вообще не знает, где она физически работает.

Облако не панацея и не всегда оптимальный выбор. Если у вас стабильная предсказуемая нагрузка круглосуточно, классический выделенный сервер может оказаться дешевле. Если вам нужен абсолютный контроль над железом и минимальные задержки — собственная стойка в датацентре предпочтительнее. Но если ваш продукт только начинается, если трафик непредсказуем, если важна скорость запуска и гибкость — облако становится естественным выбором.

Главный урок нашего кейса — начинайте с минимума и масштабируйтесь по необходимости. Не нужно сразу разворачивать кластер из десятка серверов «на будущее». Начните с трех маленьких инстансов, настройте мониторинг, запустите продукт. Когда реальные пользователи покажут, где узкие места — тогда и время нарастить ресурсы. Облако дает вам эту свободу экспериментировать без серьезных финансовых рисков.

VPS в Европе и США за рубли
Арендуйте виртуальный сервер с почасовой оплатой и автоматическим апгрейдом.
Отличная альтернатива облачным решениям.

Другие статьи

28.05.2026

Заброшенные репозитории на GitHub. Какие языки теряют разработчиков и когда код перестают обновлять

GitHub постепенно превращается в кладбище старого кода. Мы сравнили тысячи репозиториев и посмотрели, какие языки быстрее теряют активность, а где экосистема всё ещё растёт.

21.05.2026

Как мы в отделе документации создали LLM агента для автоматизированного перевода с английского на другие языки

В статье рассказываем, как собрали собственного LLM-агента для перевода технической документации: с валидацией, сохранением Markdown и кода, Git-интеграцией и многошаговой проверкой качества.

19.05.2026

Как подключиться к S3 хранилищу: пошаговое руководство с примерами

Разбираем, как подключиться к S3-хранилищу HOSTKEY: где взять ключи, как настроить endpoint и какие инструменты выбрать для бэкапов, синхронизации, скриптов и работы через графический интерфейс.

15.05.2026

Индия хотела купить суперкомпьютер. Ей отказали. Она собрала свой

В конце 1980-х Индия попыталась купить суперкомпьютер Cray Y-MP, но США не выдали экспортную лицензию. Вместо этого в стране создали центр C-DAC и за три года собрали собственный суперкомпьютер PARAM 8000. Разбираем, как это получилось и почему отказ Cray в итоге сыграл Индии на руку.

13.05.2026

Что такое Облачное объектное хранилище S3 - Amazon Simple Storage Service

В статье разбираем, как устроено S3, чем оно отличается от файловых и блочных хранилищ, где используется на практике и какие ограничения важно учитывать до внедрения.

Upload