Серверы AMD EPYC / Ryzen ⭐ РФ, Европа, США ⭐ Порты 1–10 Гбпс ⭐ 1–10 Гбпс ⭐ Скидка 12%

28.11.2025

Когда облако становится дорогим — переходим на выделенный сервер!?

server one
HOSTKEY

Автор: Иван Богданов, Технический писатель / Technical Writer компании HOSTKEY

В одной из прошлых статей мы описали облачный проект за тысячу рублей. Представьте, что он выстрелил. Пользователи хлынули потоком, нагрузка выросла в десять раз, и теперь автоскейлинг регулярно поднимает 8–10 инстансов Node.js. Красиво работает, но счет за месяц неприятно вырос и продолжает ползти вверх. В какой-то момент вы смотрите на эти цифры и думаете: «А что, если просто взять нормальный сервер?»

Это классический путь эволюции проекта. Облако идеально для старта — быстро, гибко, без капитальных вложений, но когда нагрузка становится стабильной и предсказуемой, экономика меняется. Начальная конфигурация выделенного сервера с 4 ядрами, 32 GB RAM и RAID из SSD стоит 4500 ₽ в месяц (или 3600 ₽ при оплате за год). При постоянной нагрузке это значительно выгоднее, чем поддерживать облачный кластер из нескольких инстансов.

Выделенные серверы AMD EPYC и Ryzen
Дата-центры в России, Европе и США. Оплата в рублях. Предустановленное ПО.

Что такое выделенный сервер

Выделенный сервер (dedicated server или в простонародье «дедик») — это физический сервер в дата-центре провайдера, который арендуется целиком под ваш проект. Не виртуальная машина, где ресурсы делятся с соседями, а целая железка: процессор, память, диски — всё работает только на вас. Никакой борьбы за CPU с десятком других клиентов, никаких просадок производительности из-за того, что сосед по гипервизору запустил обучение нейросети. Ресурсы предсказуемы, производительность стабильна.

Звучит идеально, но тут начинается самое интересное. «Взять сервер» — это как сказать «купить машину». Какую? Седан для города, внедорожник для бездорожья или спорткар для треков? Точно так же и с серверами: есть bare-metal для максимальной производительности, managed для тех, кто не хочет возиться с настройкой, GPU-серверы для машинного обучения, storage-конфигурации для терабайтов данных. Выбор зависит от задачи, бюджета и того, насколько глубоко вы готовы погружаться в администрирование.

Чтобы не потеряться в вариантах, разберем основные типы выделенных серверов.

Сравнительная таблица: типы выделенных серверов:

Тип сервера

Краткое описание

Аппаратная конфигурация

Сценарий применения

Преимущества

Ограничения

Bare-metal (физический)

Физический сервер целиком в распоряжении одного клиента (по умолчанию нет уровня виртуализации).

Высокопроизводительные CPU (Xeon/EPYC), до сотен ГБ/ТБ RAM, NVMe/SAS/SSD, аппаратные RAID, выделенный канал.

БД с высокой нагрузкой, критичные веб-приложения, низколатентные сервисы, большие монолитные приложения.

Максимальная производительность и предсказуемость, полный доступ к железу.

Менее гибок в масштабировании по сравнению с облаком; требует настройки/поддержки (если unmanaged).

Managed (управляемый)

Провайдер обеспечивает мониторинг, бэкапы, патчи, поддержку 24/7.

Любая из аппаратных конфигураций - важен уровень сервисов (SLA, резервирование).

Компании без собственных сильных ИТ-команд, критичные сервисы, требующие SLA.

Снижает нагрузку на команду, профессиональная поддержка, часто встроенные бэкапы и безопасность.

Выше цена; ограниченная свобода/root-доступ в зависимости от провайдера.

Unmanaged/Self-managed

Клиент отвечает за установку, безопасность, обновления; провайдер лишь обеспечивает железо и сеть.

Стандартный выделенный сервер, клиент сам настраивает ОС/ПО.

Опытные системные админы, кастомные стеки, оптимизация под конкретные задачи.

Низкая цена по сравнению с managed; максимум контроля.

Требует навыков; ответственность за безопасность и обновления.

GPU-серверы (вычислительные ускорители)

Серверы с одной или несколькими мощными GPU (NVIDIA A100/H100, RTX и т.п.).

Многоядерные CPU + 1–8+ GPU, быстрые NVMe, усиленная система охлаждения и питания.

Тренировка/инференс ML-моделей, рендеринг, научные расчеты, CUDA/OpenCL-напр.

Существенное ускорение параллельных вычислений; незаменимы для AI и рендеринга.

Очень высокая стоимость GPU; потребление энергии и охлаждение; ограниченная доступность.

Storage-optimized (NAS/SAN/NVMe)

Оптимизированные под объем и надежность хранилища: NAS (файлы), SAN (блоки), NVMe (высокая IOPS).

Множество HDD/SSD (включая NVMe), аппаратные контроллеры RAID, крупные массивы памяти в кеш.

Архивы, мультимедиа, большие объемы данных, резервное копирование, хранилища виртуальных машин.

Большой объем и надежность, оптимизация IOPS/пропускной способности.

Стоимость за большой емкий пул; сложность резервирования и восстановления; сетевые требования (SAN/NAS).

HPC/Compute-optimized

Серверы для тяжелых вычислений и кластеров (научные расчёты).

Многоядерные CPU (часто многосокетные), большой ECC RAM, быстродействующие NVMe, специализированные высокоскоростные сети.

Научные расчеты, моделирование, аналитика, крупные базы данных, кластерные задачи.

Очень высокая вычислительная плотность и пропускная способность; поддержка кластеров.

Дорогие; требует специфической инфраструктуры и ПО; сложная настройка.

Gaming/Low-latency (игровые)

Выделенные серверы, оптимизированные по сети: DDoS-защита, низкая латентность и высокая пропускная способность.

Высокочастотные CPU, достаточный RAM, NVMe для быстрых загрузок, географически распределенные точки присутствия.

Хостинг игровых серверов (MMO, матчевые игры), киберспортивные турниры, ре-тайм приложения.

Низкая задержка, DDoS-защита, готовые тул-киты для игр.

Требуют оптимизации сети; конкуренция по локациям и пропускной способности.

Colocation (размещение своего железа в ДЦ)

Вы размещаете свое физическое оборудование в стойке провайдера и платите за пространство/питание/сеть.

Любое свое железо (серверы собственной сборки или бренда).

Компании, желающие владеть оборудованием, соблюдать нормативные требования, иметь полный контроль над железом.

Полный контроль над аппаратной частью; можно выбирать конфигурацию без аренды.

Высокие капитальные затраты (покупка оборудования), ответственность за обслуживание; нужна техническая команда на стороне клиента.

Архитектура: все на одном железе

Принципиальное отличие от облака — мы больше не распределяем компоненты по разным виртуальным машинам. Всё живет на одном физическом сервере, но изолированно:

Ключевые отличия от VPS-архитектуры:

 

VPS (3 сервера)

Dedicated (1 сервер)

Сеть

Внешние IP, межсерверное общение

Все на localhost

База

MySQL на отдельном VPS

PostgreSQL локально

Кеш

Не было

Redis для /restaurants

API

1 процесс Node.js

4 процесса через PM2

Прокси

Не было

Nginx с балансировкой

Безопасность

Firewall на каждом VPS

Один firewall, Nginx auth

Стоимость (рублей в месяц)

1049

4500

Настройка - реальная оценка сложности

Не буду дублировать весь процесс развертывания, но давайте честно — это не «три клика», как в облаке. Настройка выделенного сервера требует знаний и времени, и я не хочу создавать иллюзию, что это простая задача.

Процесс начинается с базовой защиты сервера. Нужно настроить UFW-фаервол, установить Fail2Ban от брутфорса SSH, сгенерировать SSH-ключи и создать swap-файл. На это уйдет минут 30, если знаете, что делаете. Дальше — PostgreSQL 16, и вот тут начинается интересное. Сама установка занимает пять минут, но дальше нужно понять, что такое shared_buffers, как правильно выставить effective_cache_size под ваши 32 GB RAM, что делать с work_mem и почему random_page_cost для SSD должен быть 1.1, а не дефолтные 4.0. Каждый параметр влияет на производительность, и неправильная настройка может съесть половину потенциала сервера. Это час-два работы с документацией.

Redis ставится проще — тут основная задача понять политики вытеснения кеша. Нужно ли нам персистентность данных на диск или держим всё только в памяти? Какую стратегию выбрать — allkeys-lru или volatile-tti? Еще минут 30 на понимание и настройку Node.js и PM2 — тут час уходит на настройку кластера из 4 процессов, автозапуск при перезагрузке системы, правильное логирование и ротацию логов. PM2 в действии — 4 процесса Node.js в cluster-режиме, готовые обрабатывать запросы через Nginx:

Nginx как reverse proxy — это отдельная история. Нужно настроить проксирование к четырем процессам Node.js, выбрать стратегию балансировки (least_conn в нашем случае), настроить таймауты, keepalive соединения, правильно передать заголовки. Если нужен SSL — добавь еще час на получение сертификатов через Let's Encrypt и настройку редиректов. И, наконец, Prometheus с Grafana — установка, конфигурация scrape targets для всех компонентов, создание базовых дашбордов для мониторинга. Еще час-два, но мониторинг и графики того стоят.

Реальное время? Для опытного DevOps-специалиста, который знает эти технологии и просто настраивает их под конкретный кейс, часов 4–6 с учетом тестирования и отладки. Для разработчика с базовыми знаниями Linux, который будет гуглить половину команд и читать документацию, день-два. Для новичка, который впервые сталкивается с production-настройкой Linux-сервера, дня три-пять с учетом обучения и исправления ошибок.

И самое важное — нужно понимать основы Linux: как работает файловая система, права доступа, systemd-сервисы. Нужно знать базовую безопасность — как работает SSH, зачем нужен фаервол, как настроить fail2ban. Понимать, как работают веб-серверы и reverse proxy. Разбираться в основах SQL и настройке СУБД. Уметь настроить мониторинг и отлаживать проблемы, когда что-то пошло не так.

Это не игрушечный проект для туториала — это production-стек, который требует ответственности. Если сервер упадет в три часа ночи — чинить придется самостоятельно. Техподдержка провайдера выделенного сервера заменит только сгоревшее железо, но разбираться, почему упал PostgreSQL или закончилась память — это ваша личная задача.

Тестирование

После настройки сервера самое время проверить, насколько хорошо он справляется с реальной нагрузкой. Тесты не ради красивых цифр в отчете, а чтобы понять пределы системы, найти узкие места и убедиться, что под нагрузкой всё работает стабильно. Запускаем два типа тестов: latency test (последовательные запросы для измерения чистой скорости ответа) и load test (параллельные клиенты для имитации реальной нагрузки).

Методология

Все тесты запускаются с клиентской машины через PowerShell-скрипты, имитируя реальных пользователей с разной интенсивностью запросов. Это важный момент — мы не гоняем Apache Bench с localhost, а создаем реальную сетевую нагрузку через интернет. Эндпоинт для теста — GET /api/restaurants, который возвращает список ресторанов из PostgreSQL с кешированием в Redis на 60 секунд и имитацией CPU-нагрузки (100 000 итераций математических вычислений для каждого запроса).

Latency Test: проверка чистой скорости

Первый тест — 100 последовательных запросов с задержкой 50 мс между ними. Цель — измерить минимально возможную задержку системы без конкуренции за ресурсы.

Метрика

Значение

Успешных запросов

100/100 (100%)

Средняя латентность

58.23 мс

Медиана

56.32 мс

P95

60.17 мс

P99

62.24 мс

Максимум

209.19 мс

Стандартное отклонение

15.24 мс

99% запросов обрабатываются за 50-100 миллисекунд, что очень быстро для API с обращением к базе данных. Один выброс в 209 мс — это нормально и может быть связано с garbage collection, промахом кеша или кратковременной нагрузкой на CPU. Стандартное отклонение всего 15.24 мс говорит о стабильной работе системы.

Multi-Client Test: имитация реальных пользователей

Второй тест — 10 параллельных клиентов делают запросы в течение 4 минут с задержкой 10 мс между запросами. Это имитация умеренной, но постоянной нагрузки.

Метрика

Значение

Длительность теста

253 сек (4 мин 13 сек)

Всего запросов

30,494

Успешных запросов

30,494 (100%)

Ошибок

0

Средний RPS

120.48 req/sec

Латентность мин

53.02 мс

Латентность средняя

57.32 мс

Латентность макс

342.33 мс

Запросов на клиента

~3,049

Сервер легко справляется со 120 RPS без единой ошибки. Средняя латентность практически не изменилась по сравнению с одиночными запросами (57 мс против 58 мс), что говорит о хорошей масштабируемости. Максимальная латентность выросла до 342 мс, но это все еще приемлемо — вероятно, связано с конкуренцией за соединения к PostgreSQL или моментами, когда кеш Redis истекал.

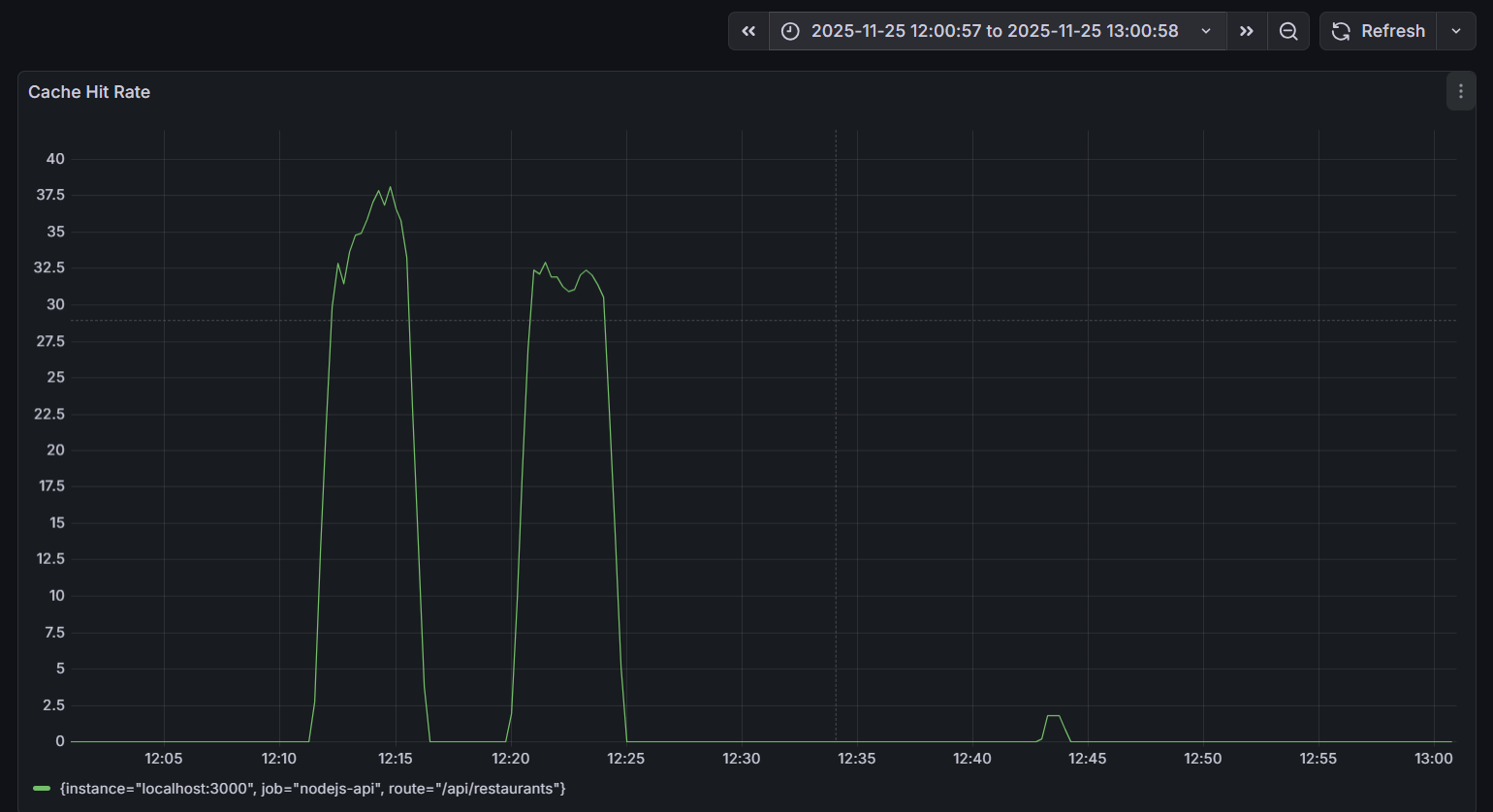
Роль Redis кеша

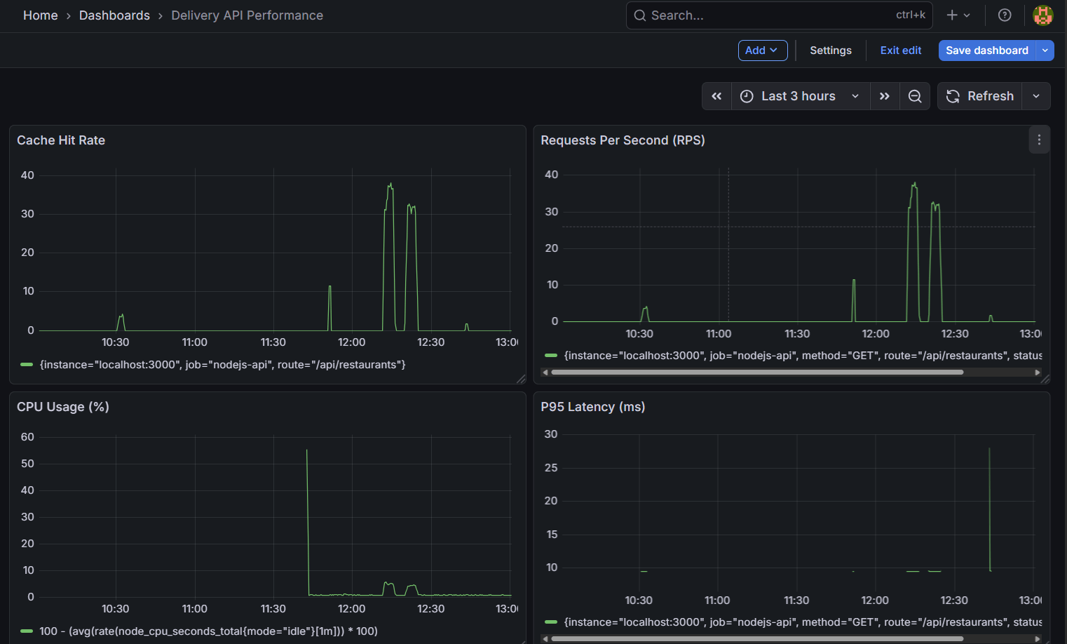
Отдельного внимания заслуживает влияние Redis на производительность. График Cache Hit Rate за период тестирования показывает две четкие волны активности:

Запросы к Redis-кешу в памяти обрабатываются на порядок быстрее, чем запросы к PostgreSQL с диска (средняя латентность 57 мс). При пиковых 37 cache hits/sec из общих 120 RPS это означает, что ~30% запросов существенно ускоряются, снижая общую нагрузку на базу данных.

Сравнение с облачной архитектурой

Напомню, в облачной версии у нас было три виртуальные машины за ~1000₽/месяц с аналогичным функционалом. Выделенный сервер за 4500₽ дает отличную производительность, более стабильную латентность, Redis-кеширование из коробки, полный контроль над конфигурацией и предсказуемую стоимость, но за это приходится платить временем на настройку, администрирование и мониторинг.

Практический вывод: цифры подтверждают экономическую целесообразность перехода на выделенный сервер при стабильной нагрузке, но только если есть DevOps-компетенции для настройки и поддержки. Сервер работает быстрее и стабильнее облака при правильной конфигурации, но требует умения эту конфигурацию создать и поддерживать.

Выводы

Наш эксперимент показал две вещи одновременно, и обе правдивы. Облако не всегда дороже — для старта, для непредсказуемых нагрузок, для команд без DevOps-опыта оно оптимально и часто единственно разумно. Выделенный сервер не устарел и не избыточно сложен — для стабильных нагрузок, для команд с DevOps-компетенциями, для проектов с предсказуемым трафиком он экономичнее и производительнее.

Главная ошибка, которую я вижу в обсуждениях облака против выделенного сервера, — это выбор технологии по хайпу или по цене в вакууме. «Все идут в облако, значит и мне надо» — плохая мотивация. «Дедик в три раза дешевле, надо экономить» — тоже плохая мотивация, если не учитывать скрытые затраты времени. Выбирайте то, что решает вашу конкретную задачу с оптимальным для вас соотношением цены, производительности, удобства и требуемых компетенций.

Мы начали с трех облачных виртуальных машин за тысячу рублей, получили работающее API, поняли архитектуру, набили руку на реальной нагрузке. Затем перешли на выделенный сервер за 4500 ₽ и получили в полтора раза больше производительности при меньших затратах под постоянной нагрузкой, но путь от облака к выделенному серверу занял время — нужно было всё настроить, отладить, протестировать, убедиться, что мониторинг работает, что бэкапы делаются, что при падении систему можно быстро восстановить.

Выделенный сервер не «лучше» облака, и облако не «лучше» выделенного сервера — они просто разные. Выделенный сервер дешевле по деньгам, но дороже по времени. Дает больше контроля, но требует больше ответственности. Обеспечивает более высокую производительность за счет выделенных ресурсов, но сложнее в настройке и поддержке. Предсказуемая фиксированная цена против непредсказуемых инцидентов, которые нужно уметь чинить.

Если есть сомнения, то лучше начинать с облака. Это правильный совет для 80% проектов. Облако даст вам скорость запуска, позволит сфокусироваться на продукте, а не на настройке PostgreSQL. Когда проект дорастет, когда появятся стабильные паттерны нагрузки, когда в команде будет человек с DevOps-опытом, тогда можно осознанно принять решение о миграции на выделенный сервер. Это должно быть осознанное решение с пониманием всех trade-offs, а не просто «давайте сэкономим».

Главный урок нашего кейса — инфраструктура должна служить бизнесу, а не наоборот. Если облако позволяет быстрее делать фичи и масштабироваться без головной боли — стоит выбрать его. Если выделенный сервер экономит бюджет при наличии компетенций для его поддержки — то его и нужно брать.

Выделенные серверы AMD EPYC и Ryzen
Дата-центры в России, Европе и США. Оплата в рублях. Предустановленное ПО.

Другие статьи

11.12.2025

Когда гибридная архитектура лучше чистого облака или выделенного сервера

Сервис теряет производительность в пиковые периоды? Гибридная архитектура позволяет стабилизировать нагрузку и избежать избыточных затрат. Узнайте, когда этот подход работает лучше всего.

05.12.2025

Разворачиваем Proxmox VE 9: Исчерпывающая инструкция по установке и эксплуатации

Этот гайд поможет быстро и без проблем развернуть Proxmox VE 9. Разбираем все шаги: от первого входа и настройки сети до запуска VM, LXC и автоматических бэкапов. Четкие инструкции, практические советы и решения частых проблем.

03.12.2025

Пишем LLM бенчмарк для GPU-серверов с картами NVIDIA в Ollama

HOSTKEY разработала свой LLM-бенчмарк для GPU-серверов с NVIDIA. Тест проверяет работу Ollama под нагрузкой, измеряет скорость инференса и выявляет, как разные GPU ведут себя при генерации больших контекстов. Полный скрипт доступен на GitHub.

28.11.2025

Как работает облако на самом деле. Простое объяснение на реальном примере.

Облако это гибкая и экономичная модель, которая подстраивается под нагрузку и помогает бизнесу расти без лишних затрат. На простом, но реалистичном примере разбираемся, как всё устроено внутри и почему облачные подходы в некоторых случаях выигрывают у традиционного хостинга.

29.10.2025

Осенние будни DevOps: Debian 13 и Proxmox VE 9.0 в продакшене HOSTKEY

Новая версия Debian 13 и релиз Proxmox VE 9.0 пришли почти одновременно, вызвав ажиотаж у клиентов. В статье рассказываем, как команда HOSTKEY адаптировала свои процессы, автоматизировала деплой и подготовила инфраструктуру под свежие релизы.

Upload